How to Create a Ticket
Navigate to URL
Open your browser and visit: https://<your-tenant>.apisecapps.com
Visit the application.
- Click on "See more" to open the application

Create a Ticket
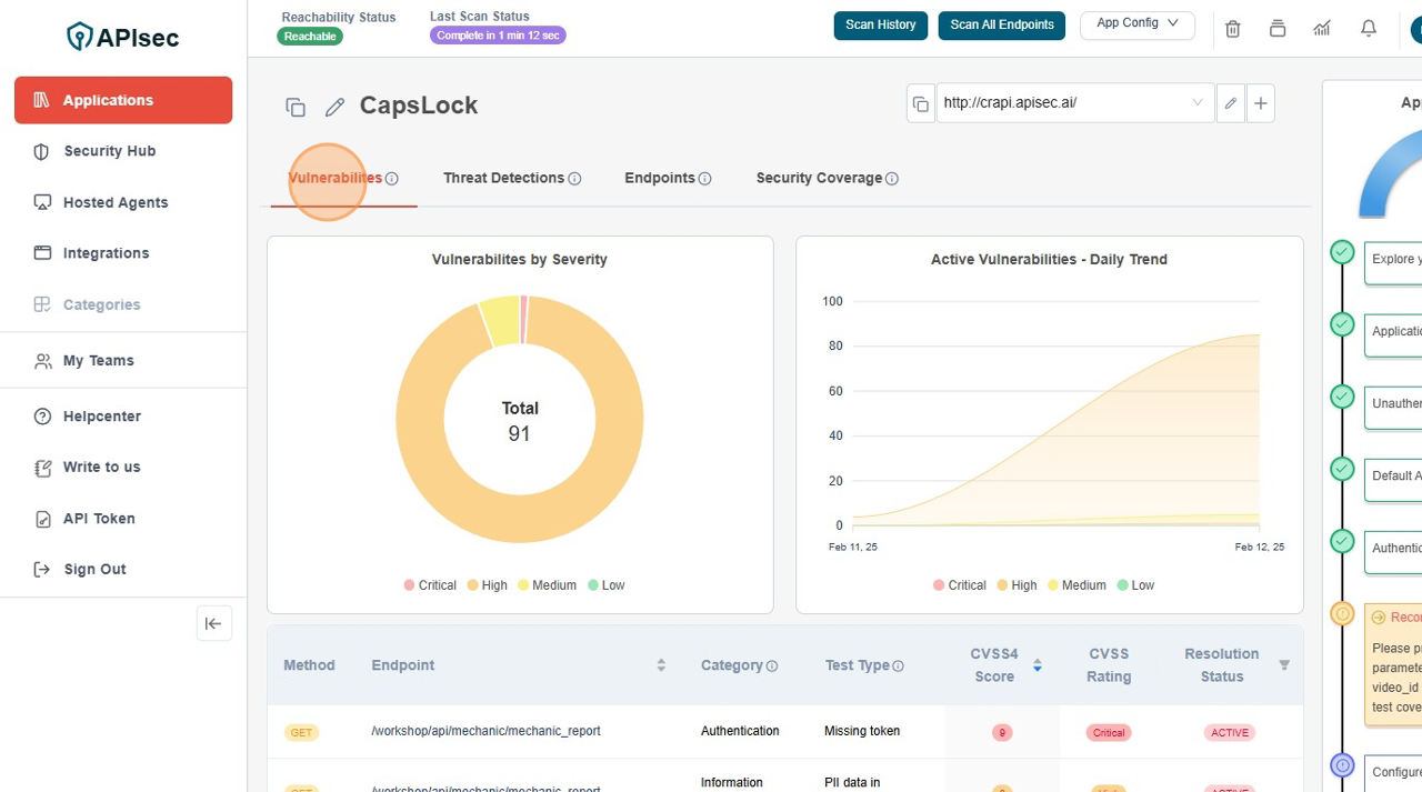
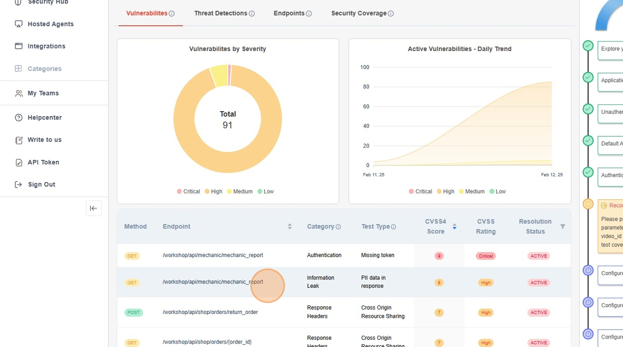
- Click "Vulnerabilities" Tab.

- Click on row to view "Report"

- Click on the setting dropdown.

- Click on the "Create a ticket" option.

- Fill the "Enter your comment here" field..

- Click "Yes" to confirm

- "Created ticket available"

note
user role with View permissions can not create a ticket for vulnerability in shared application.